Introduction
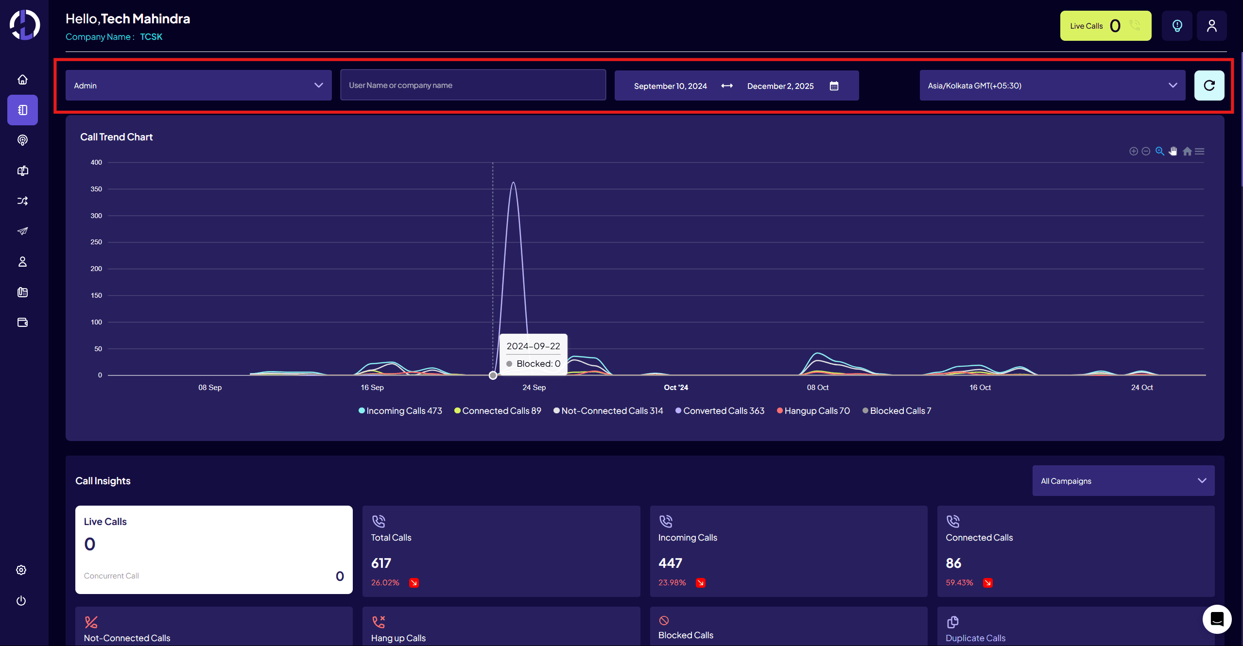
The “Reporting” module in the admin portal provides an in-detail graphical representation and summarized data of key analytics within the system. Distinct call reports are shown and can be filtered at varied levels such as, “Advertiser”, “Campaign”, etc.


